熱破壞法對于濃度較低的有機廢氣處理效果比較好,因此,在處理低濃度廢氣中得到了廣泛應用。這種方法主要分為兩種,即直接火焰燃燒和催化燃燒。直接火焰燃燒對有機廢氣的熱處理效率相對較高,一般情況下可達到 99%。而催化燃燒指的是在催化床層的作用下,加快有機廢氣的化學反應速度。這種方法比直接燃燒用時更少,是高濃度、小流量有機廢氣凈化的首選技術。
RTO蓄熱式焚燒爐
排放自工藝含VOCs的廢氣進入雙槽RTO,三向切換風閥(POPPETVALVE)將此廢氣導入RTO的蓄熱槽(EnergyRecoveryChamber)而預熱此廢氣,含污染的廢氣被蓄熱陶塊漸漸地加熱后進入燃燒室(CombustionChamber),VOCs在燃燒室被氧化而放出熱能于第二蓄熱槽中之陶塊,用以減少輔助燃料的消耗。陶塊被加熱,燃燒氧化后的干凈氣體逐漸降低溫度,因此出口溫度略高于RTO入口溫度。三向切換風閥切換改變RTO出口/入口溫度。如果VOCs濃度夠高,所放出的熱能足夠時,RTO即不需燃料。例如RTO熱回收效率為95%時,RTO出口僅較入口溫度高25℃而已。

蓄熱式催化劑焚燒爐(RCO)
排放自工藝含VOCs的廢氣進入雙槽RCO,三向切換風閥(POPPETVALVE)將此廢氣導入RCO的蓄熱槽(EnergyRecoveryChamber)而預熱此廢氣,含污染的廢氣被蓄熱陶塊漸漸地加熱后進入催化床(CatalystBed),VOCs在經催化劑分解被氧化而放出熱能于第二蓄熱槽中之陶塊,用以減少輔助燃料的消耗。陶塊被加熱,燃燒氧化后的干凈氣體逐漸降低溫度,因此出口溫度略高于RCO入口溫度。三向切換風閥切換改變RCO出口/入口溫度。如果VOCs濃度夠高,所放出的熱能足夠時,RCO即不需燃料。例如RCO熱回收效率為95%時,RCO出口僅較入口溫度高25℃而已。

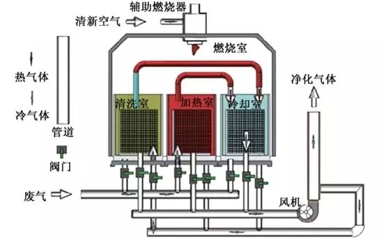
催化劑焚燒爐CatalyticOxidizer
催化劑焚燒爐的設計是依廢氣風量,VOCs濃度及所需知破壞去除效率而定。操作時含VOCs的廢氣用系統風機導入系統內的換熱器,廢氣經由換熱器管側(Tubeside)而被加熱后,再通過燃燒器,這時廢氣已被加熱至催化分解溫度,再通過催化劑床,催化分解會釋放熱能,而VOCs被分解為二氧化碳及水氣。之后此一熱且經凈化氣體進入換熱器之殼側(shellside)將管側(tubeside)未經處理的VOC廢氣加熱,此換熱器會減少能源的消耗,最后,凈化后的氣體從煙囪排到大氣中。

直燃式焚燒爐的設計是依廢氣風量,VOCs濃度及所需知破壞去除效率而定。操作時含VOCs的廢氣用系統風機導入系統內的換熱器,廢氣經由換熱器管側(Tubeside)而被加熱后,再通過燃燒器,這時廢氣已被加熱至催化分解溫度(650~1000℃),并且有足夠的留置時間(0.5~2.0秒)。這時會發生熱反應,而VOCs被分解為二氧化碳及水氣。之后此一熱且經凈化氣體進入換熱器之殼側(shellside)將管側(tubeside)未經處理的VOC廢氣加熱,此換熱器會減少能源的消耗(甚至于某適當的VOCs濃度以上時便不需額外的燃料),最后,凈化后的氣體從煙囪排到大氣中。
直接燃燒焚燒爐DirectFiredThermalOxidizer-DFTO
有時直接燃燒焚燒爐源于后燃燒器(After-Burner),直接燃燒焚燒爐使用經特別設計的燃燒器以加熱高濃度的廢氣到ㄧ預先設的溫度,于運轉時廢氣被導入燃燒室(BurnerChamber)。燃燒器將VOCs及有毒空氣污染物分解為無毒的物質(二氧化碳及水)并放出熱,凈化后的氣體可再由一熱回收系統以達節能的需求。

濃縮轉輪/焚燒爐RotorConcentrator/Oxidizer
濃縮轉輪/焚燒爐系統吸附大風量低濃度揮發性有機化合物(VOCs)。再把脫附后小風量高濃度廢氣導入焚燒爐予以分解凈化。大風量低濃度的VOCs廢氣,通過一個由沸石為吸附材料的轉輪,VOCs經被轉輪吸附區的沸石所吸附后凈化的氣體經煙囪排到大氣,再于脫附區中用180℃~200℃的小量熱空氣,將VOCs予以脫附。如此一高濃度小風量的脫附廢氣在導入焚燒爐中予以分解為二氧化碳及水氣,凈化的氣體經煙囪排到大氣。這一濃縮的工藝大大地降低燃料費用。
氯化有機物催化劑焚燒爐
氯化有機物催化劑焚燒爐(ChlorinatedCatalyticOxidizer)系統依風量,污染物種類及所需去除效率而設計。
在運行操作時,含VOCs的廢氣經氯化有機物催化劑焚燒爐風機抽到系統換熱器中。廢氣通過換熱器的管側,再到燃燒機,此處將廢氣加熱到催化劑反應溫度。含VOCs廢氣通過特制的抗鹵化物毒化的催化劑,轉化成二氧化碳,水氣并放出熱。這熱凈化的氣體通過換熱器的殼側,將熱能加熱浸入系統的廢氣,如此可以將燃料費用降到最小,在許多時候,如VOCs濃度夠高,可以不需額外燃料系統即可自行運轉。最后如有需要,可裝設恩國洗滌塔以去除無機酸(如HCL,CL2,HBr,Br2等)。
氯化氫套裝洗滌塔(HCLScrubberModule),氯化氫套裝洗滌塔出口含HCL或CL2的氣體導入氯化氫套裝洗滌塔中的驟冷塔,循環汞噴注大量的水進入用超合金(Hastelloy)材質的驟冷塔(quenches)。這時水會把熱廢氣降溫并將部分的氯化氫予以吸收,之后經一氣道進入逆流式的吸收塔。循環吸收溶液從吸收塔頂部的噴嘴噴灑而下,將剩余的氯化氫充份吸收,然后通過一除水層把水滴去除,再排到大氣。

廣東建樹環??萍加邢薰臼且患覍I從事工業廢水處理、工業廢氣處理和環境修復的環保設備研發與銷售服務的企業。為工業企業和市政工程等項目提供工業廢水處理、工業廢氣處理、有機廢氣VOCs處理的一體化解決方案,從“工程設計”、“工程承包”、“設備采購”、“安裝調試”、“耗材銷售”、“運營管理”、“環評辦理”等環節提供專業的差異化服務,聯系電話:135 5665 1700。