對于有毒、有害,而且不需要回收的VOCs,熱氧化法是最適合的處理技術和方法。氧化法的基本原理:VOCs與O2發生氧化反應,生成CO2和H2O。
從化學反應方程式上看,該氧化反應和化學上的燃燒過程相類似,但其由于VOCs濃度比較低,在化學反應中不會產生肉眼可見的火焰。一般情況下,氧化法通過兩種方法可確保氧化反應的順利進行:a) 加熱。使含有VOCs的有機廢氣達到反應溫度;b) 使用催化劑。如果溫度比較低,則氧化反應可在催化劑表面進行。所以,有機廢氣處理的氧化法分為以下兩種方法:
a) 催化氧化法。現階段,催化氧化法使用的催化劑有兩種,即貴金屬催化劑和非貴金屬催化劑。貴金屬催化劑主要包括Pt、Pd等,它們以細顆粒形式依附在催化劑載體上,而催化劑載體通常是金屬或陶瓷蜂窩,或散裝填料;非貴金屬催化劑主要是由過渡元素金屬氧化物,比如MnO2,與粘合劑經過一定比例混合,然后制成的催化劑。為有效防止催化劑中毒后喪失催化活性,在處理前必須徹底清除可使催化劑中毒的物質,比如Pb、Zn和Hg等。如果有機廢氣中的催化劑毒物、遮蓋質無法清除,則不可使用這種催化氧化法處理VOCs;
b) 熱氧化法。熱氧化法當前分為三種:熱力燃燒式、間壁式、蓄熱式。三種方法的主要區別在于熱量回收方式。這三種方法均能催化法結合,降低化學反應的反應溫度。
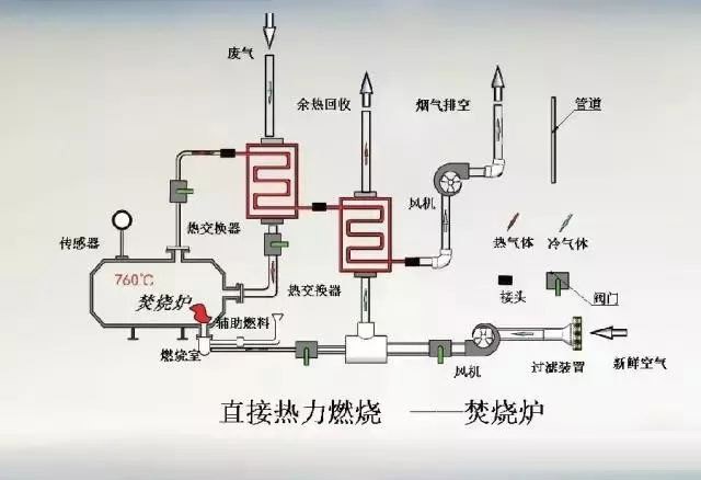
熱力燃燒式熱氧化器,一般情況下是指氣體焚燒爐。這種氣體焚燒爐由助燃劑、混合區和燃燒室三部分組成。其中,助燃劑,比如天然氣、石油等,是輔助燃料,在燃燒過程中,焚燒爐內產生的熱混合區可對VOC廢氣預熱,預熱后便可為有機廢氣的處理提供足夠空間、時間,最終實現有機廢氣的無害化處理。
在供氧充足條件下,氧化反應的反應程度——VOCs去除率——主要取決于“三T條件”:反應溫度(Temperat)、時間(Time)、湍流混合情況(Turbulence)。這“三T條件”是相互聯系的,在一定范圍內,一個條件的改善可使另外兩個條件降低。熱力燃燒式熱氧化器的缺點在于:輔助燃料價格高,導致裝置操作費用比較高。
直燃式廢氣處理爐
?所需溫度:攝氏700-800度
?對應廢氣種類:所有
?廢氣凈化效率在99.8%以上
?搭配廢氣機熱回收系統可有效降低工廠營運成本

催化式廢氣處理爐(RCO)
?所需溫度:攝氏300-400度
?根據廢氣濃度而啟動的自燃性
?系統設計利用前處理劑和觸媒清潔可延長設備使用年限
?可在前端配置各種吸附材
RCO處理技術特別適用于熱回收率需求高的場合,也適用于同一生產線上,因產品不同,廢氣成分經常發生變化或廢氣濃度波動較大的場合。尤其適用于需要熱能回收的企業或烘干線廢氣處理,可將能源回收用于烘干線,從而達到節約能源的目的。
優點:工藝流程簡單、設備緊湊、運行可靠;凈化效率高,一般均可達98%以上;與RTO相比燃燒溫度低;一次性投資低,運行費用低,其熱回收效率一般均可達85%以上;整個過程無廢水產生,凈化過程不產生NOX等二次污染;RCO凈化設備可與烘房配套使用,凈化后的氣體可直接回用到烘房利用,達到節能減排的目的;
缺點:催化燃燒裝置僅適用含低沸點有機成分、灰分含量低的有機廢氣的處理,對含油煙等粘性物質的廢氣處理則不宜采用,催化劑宜中毒;處理有機廢氣濃度在20%以下。
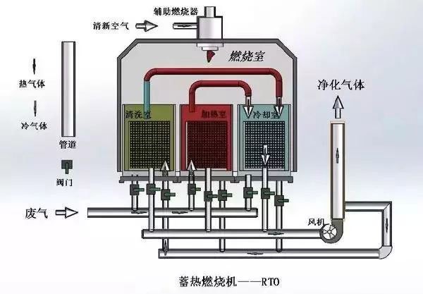
蓄熱式廢氣處理爐(RTO)
?所需溫度:攝氏800-900度
?低于500ppm的甲苯濃度也可以啟動自燃性系統設計
?可實現與RCO配合使用
適用于大風量、低濃度,適用于有機廢氣濃度在100PPM—20000PPM之間。其操作費用低,有機廢氣濃度在450PPM以上時,RTO裝置不需添加輔助燃料;凈化率高,兩床式RTO凈化率能達到98%以上,三床式RTO凈化率能達到99%以上,并且不產生NOX等二次污染;全自動控制、操作簡單;安全性高。
優點:在處理大流量低濃度的有機廢氣時,運行成本非常低。
缺點:較高的一次性投資,燃燒溫度較高,不適合處理高濃度的有機廢氣,有很多運動部件,需要較多的維護工作。
圖為RTO(蓄熱式熱力焚燒技術)濃縮及廢熱回收系統,可將低濃度、大風量的VOCs廢氣濃縮為高濃度、小風量的廢氣,然后高溫燃燒,并將儲熱體的熱量重新回收,利用在廢氣預熱和熱轉換設備上。

回收式熱力焚燒系統
回收式熱力焚燒系統(簡稱TNV)是利用燃氣或燃油直接燃燒加熱含有機溶劑的廢氣,在高溫作用下,有機溶劑分子被氧化分解為CO2和水,產生的高溫煙氣通過配套的多級換熱裝置加熱生產過程需要的空氣或熱水,充分回收利用氧化分解有機廢氣時產生的熱能,降低整個系統的能耗。因此,TNV系統是生產過程需要大量熱量時,處理含有機溶劑廢氣高效、理想的處理方式,對于新建涂裝生產線,一般采用TNV回收式熱力焚燒系統。
TNV系統由三大部分組成:廢氣預熱及焚燒系統、循環風供熱系統、新風換熱系統
廢氣焚燒集中供熱裝置的特點包括:有機廢氣在燃燒室的逗留時間為1~2s;有機廢氣分解率大于99%;熱回收率可達76%;燃燒器輸出的調節比可達26∶1,最高可達40∶1。
缺點:在處理低濃度有機廢氣時,運行成本較高;管式熱交換器只是在連續運行時,才有較長的壽命。

廣東建樹環保科技有限公司是一家專業從事工業廢水處理、工業廢氣處理和環境修復的環保設備研發與銷售服務的企業。為工業企業和市政工程等項目提供工業廢水處理、工業廢氣處理、有機廢氣VOCs處理的一體化解決方案,從“工程設計”、“工程承包”、“設備采購”、“安裝調試”、“耗材銷售”、“運營管理”、“環評辦理”等環節提供專業的差異化服務,聯系電話:135 5665 1700。